MCT - Features
MCT is an operation and flight planning tool that allows you to plan, manage and track many aspects of a MilSim operation such as building and developing an Intel picture, planning flights and / or managing logistical aspects. While designed to be Sim agnostic, DCS has been the primary design inspiration with a number of features to support it specifically.You can build operations with as much complexity as you need - from single mission, single theatre flights to whole campaigns, potentially spread over multiple theatres. In either case, you have control over your Intel picture, with the ability to import changes from both ACMI and DCS Trk files. With every flight you plan, a comprehensive kneeboard generation system exists, giving you complete control and freedom of creativity over your generated kneeboards.
Feature Overview
MCT uses WebView2 to provide the interface which means a number of typical web browser controls work out of the box inside MCT - for example, holding left Control while scrolling the mouse wheel allows you to modify the scale of the UI elements. Some sections have in-depth help information; where this is present look for the green help button located in the top left corner of the section pane you are in - the help content is context sensitive and will provide information for the section you are in.- Visual / Interactive Mapping
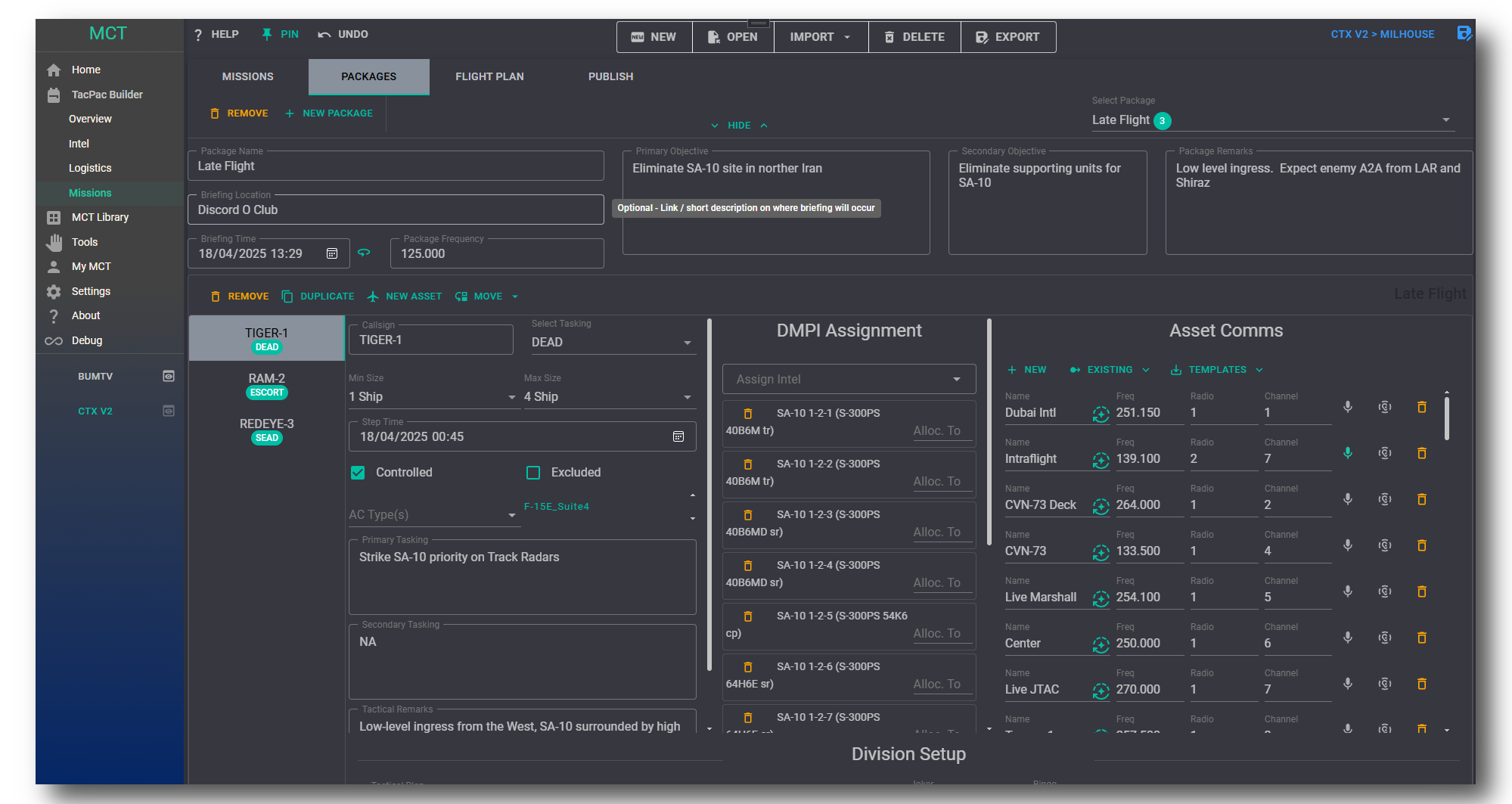
- Build & Manage Packages and Package Assets
- Plan flights visually with features like ToT
- Complete control over kneeboard output and design
- Kneeboard output in multiple formats inc. auto-compression
- Visualise and manage Intel with multiple views
- Thousands of catalogued known unit types through MCT Library
- Facility mapping from both airfields and warehousing with in-development warehouse management mechanics
- Tools and Calculators - a growing number of tools useful for various Op Planning tasks.
- Seamless Multi-Format Coordinate support - supply and receive coordinates in any valid format including kneeboard air-frame auto format conversion.
- DCS Miz and TacView ACMI file support - import Facilities, Intel and Assets into your Op
- ACMI Analyser - Import an ACMI file to build flight reports and update theatre Intel
- Theatre and Sim agnostic - while MCT supports DCS, you can use MCT with a number of other simulation environments such as MSFS.
- File sharing and or direct import of DCS-DTC .json files (With the kind cooperation and support of “the-paid-actor”).
- Developer Support - MCT can be customised and interacted with through a number of ways for other developers
This page is being regularly updated with additional content during the Early Access Period. Any mistakes can be reported in the MCT Discord.






